• HOME
  • BLOG
  • 未分類
  • Growatt SPF3000TL LVM-ES ハイブリッドインバー 挙動テスト 三日目

Growatt SPF3000TL LVM-ES ハイブリッドインバー 挙動テスト 三日目

img_4294-1.jpg

こんばんは!! オーナーの児玉です。

Growatt SPF3000TL LVM-ES ハイブリッドインバー 2台での単相三線運用の2日目です。

昨日は、こんな設定でした。

■2日目の設定内容

01:出力ソース優先:SOL ソーラー優先
02:最大チャージ電流:30A(CAN接続時設定不可)
12:BatteryToAC:何VになったらAC入力に切り替わるか:30%(LIの場合、SOC設定になる)
13:ACToBattery:何Vになったらバッテリー出力に切り替わるか:95%(LIの場合、SOC設定になる)
14:充電優先:CSO:ソーラー優先

■3日目の設定内容

01:出力ソース優先:SOL ソーラー優先
02:最大チャージ電流:37A(CAN接続時設定不可)
12:BatteryToAC:何VになったらAC入力に切り替わるか:30%(LIの場合、SOC設定になる)
13:ACToBattery:何Vになったらバッテリー出力に切り替わるか:90%→50%(LIの場合、SOC設定になる)
14:充電優先:CSO:ソーラー優先 → OSO:ソーラーのみ:ユーティリティの有無に関わらず、ソーラー発電からのみ充電します。

ちょっと最大チャージ電流のお話を。

なぜ、37Aなのか? これはCAN接続しているバッテリー側が自動で設定しているんだけど、
接続している Growatt ARK LV 2.56kWh バッテリーの最大充電電流に依る。

最大充電電流は1台で25A。今回3台を並列接続しているため、x3=75A
かつ、ハイブリッドインバーター2台運用なので、1台あたり75÷2=37A というわけ。

つまり・・・充電電流が同じ数値で割り振られているため、発電容量など2系統で同じぐらいの発電量にしておかないと、最大充電ができない ということになる

良いのか悪いのか・・・。知っていれば対策できるので、知ってた方が良いですね。

また、単相三線を今回2台で運用しているのだけど、1台の方が負荷が大きいなどの場合は、3台構成も可能らしい。(4台じゃないとダメだと最初は思っていた)

三台だと、9kW(6kW+3kW)になる。バランスだけ気を付けないといけないけどなかなか良さげ。
キッチン周りの方を6kWにしておけば良さそう。レンジとか、コーヒーメーカーとか電気ケトルとか・・・(笑)

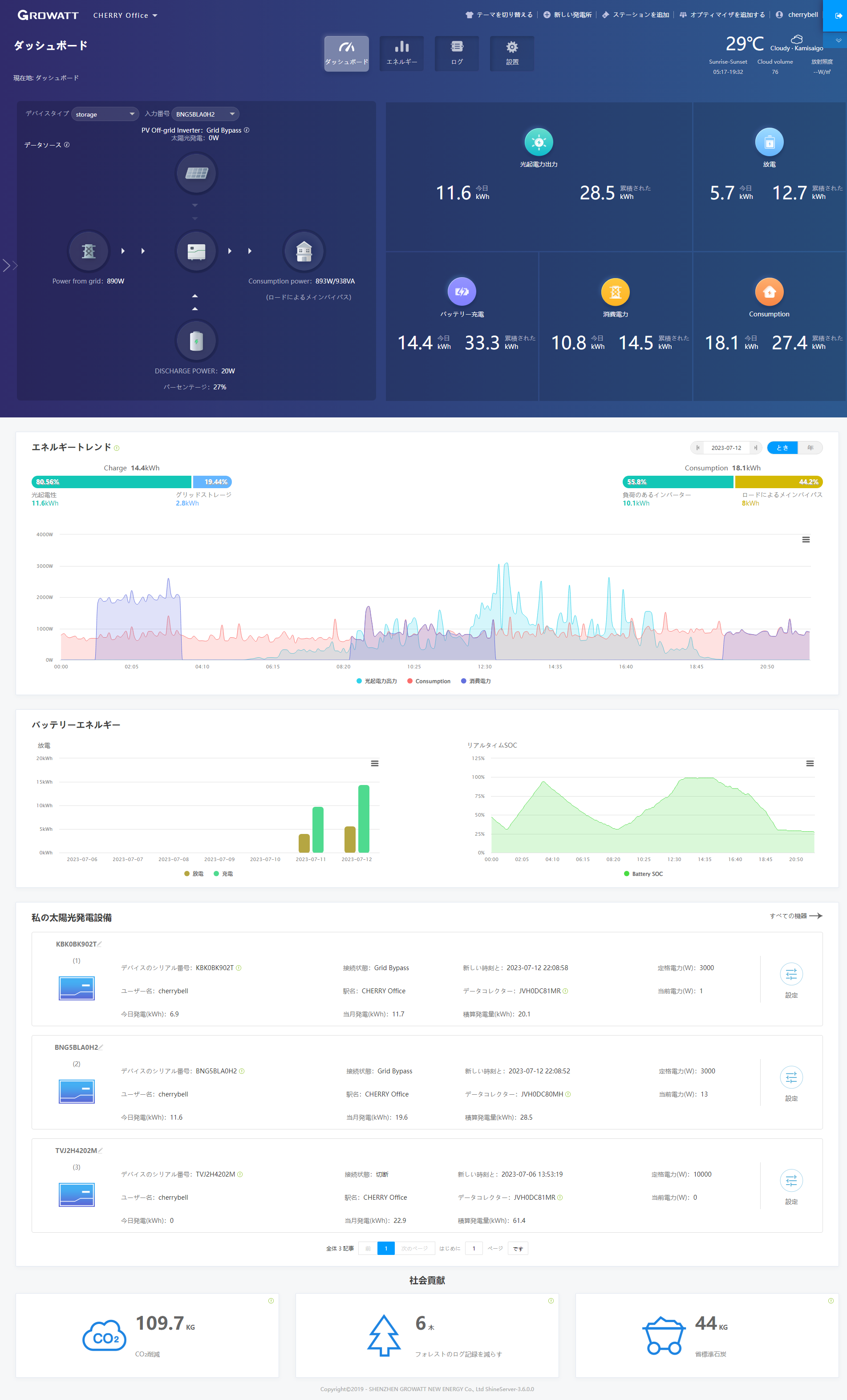
で、どんな挙動になったかというと、

SOCは、約30%のままで、負荷 約900Wを商用電源から900Wで補っている。

(ロードによるメインバイパス)ということで、バイパス(バッテリーを介さない)にちゃんとなっている。これで、バッテリーは経由しないので、サイクル数にも影響を与えない。

ただ、バッテリーを停電時の予備バッテリーとして使いたい時は、
『14:充電優先:CSO:ソーラー優先』にして、商用電源からもバッテリーを充電した方が良いですね。

これは、2台目の方の、バッテリー電源とグリッドパワー、出力電力 3つの数値

夜中1時~3時半までの黒い線(バッテリー)が下に下がっているのは、マイナス出力つまり、充電しているところ。その間 オレンジのグリッドパワー(商用電源)を使って充電しているという意味。

3時半まで充電してSOC90%になった時点で バッテリーから電力を出力している。

朝8時半までは出力はバッテリーからしているが、8時半から発電が開始しはじめ、出力電力=ぐっりどパワーになった。黒い線(バッテリー電源)がマイナスに行き・・・

商用電源⇒出力
太陽光発電⇒充電

という形になっている。

12:50付近でグリッドがガクッと落ちているのは、SOCが90%になったので、バッテリーから出力を開始したため。出力電力がありながらグリッドがなく、バッテリーもマイナスということは、太陽光発電から出力と充電を補っているから。

17:30以降、バッテリー(黒い線)がプラス側に来ている。
つまり、太陽光発電が足りなくなって、バッテリーを使っているということ。

19:40までは、バッテリーと出力がほぼ重なっていてバッテリーで出力を補っている。
しかし、そのあと、黒い線は0で、グリッドパワー(オレンジ)と出力電力(茶色)が重なっている。

これは、SOCが30%になって、放電を停止したため、100% グリッド⇒出力 となっているためである。

明日、ソーラー発電が開始したら、ぐぐぐーーっと充電してくれるはず♪
で、このタイミングで、415Wのソーラーパネルを1台目に15台、2台目に14台という構成にしました。

2台目はちょっと不思議な接続に敢えてしてみた。(実験好きww)

🔍 Pick up items

関連記事

  1. Yudai

    こんにちは。
    記事を拝見致しました。
    御社からgrowatt社製のSPF 6000T DVM-MPV
    を購入して、商用電力とリン酸鉄リチウムイオンバッテリーに接続するよくある構成を取りたいと検討してます。
    ただ、今購入しようとしているバッテリーがlitime製の48vバッテリーでcan通信非対応であることから、growatt製のソフトで電力管理するには少し難ありなのかなと本記事を読んで思った次第でした。記事に記載されていた試験中のバッテリーについて興味ありますので、価格などの情報が開示できるようになったら、情報提供頂きたいです。

    ps
    SPF 6000T DVM-MPV
    こちら商用電気の入力にニュートラルを接続しないので、
    他のハイブリッドインバータ(リョクエンなど)と違った接続で少しびっくりしました

    • cherrybell

      はい、そうですね。こちらのハイブリッドインバーターは、トランスがトランス式で、内部で200Vから、単相三線に変換していますので、入力が200Vで大丈夫なんですよ。ですので、200Vコンセントが家庭内にあれば、そこからAC入力することも可能になります。